Spiky a packet loss

Jakékoliv komunikační nástroje jako Skype, ICQ, Windows messenger...ale i různé diskuze, chaty…

Moderátor: Mods_senior

Odpovědět
ravenos_10
nováček
Příspěvky: 2
Registrován: 20 led 2023 22:26

Spiky a packet loss

Příspěvek od ravenos_10 »

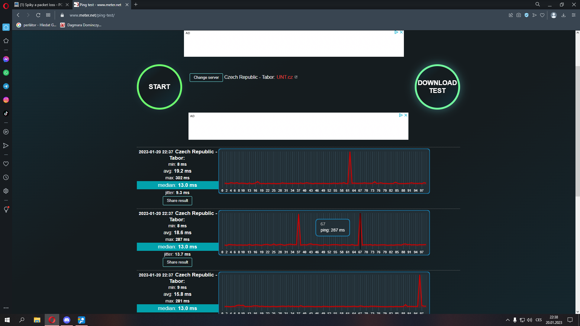
Zdravím, poslední dobou mi z ničeho nic začal skákat ping a packet loss. Bohužel jsem v sítích laik, ale kusil jsem pingnout eu servery fortnitu v pingplotteru. Já tomu programu nerozumím, ale znamená ten 30% packet loss, že je problém u mě.?
Díky za rady.

Dodatečně přidáno po 5 minutách 44 vteřinách:
Jinak mám bezdrát od místního poskytovatele 50/20. Doma jsem normálně přes kabel.
Router je TP-LINK Archer C2.
Přílohy
obrázek_2023-01-20_223819373.png
obrázek_2023-01-20_223333533.png
petr22
Guru Level 15
Guru Level 15
Příspěvky: 55085
Registrován: 06 úno 2012 10:27

Re: Spiky a packet loss

Příspěvek od petr22 »

Mas 35% packet loss mezi vlastnim pocitacem a routerem.

Pokud je to spojene kabelem, ma ten kabel nekde nejaky problem.
ravenos_10
nováček
Příspěvky: 2
Registrován: 20 led 2023 22:26

Re: Spiky a packet loss

Příspěvek od ravenos_10 »

Takže je problem někde při cestě od počítače do routeru?
Odpovědět

Zpět na „Komunikace na internetu“