V krabici dostanete vlastní router, napájecí zdroj, LAN kabel a dokumentaci ve formě rychlého průvodce. Kromě toho i informační leták, na kterém jsou typy AC wifi karet, které by po upgrade ovladačů měly s routerem lépe komunikovat.
Všechny přípojné body a ovládací prvky jsou na zadní straně routeru: Najdete zde zdrojový konektor, vypínač, WAN a LAN porty, 2x USB port (jeden 3.1 a jeden USB 2.0), tlačítko RESET a WPS. Jsou zde i dvě antény připojené napevno.
Indikace obsazení portů, wifi a provozu obstarává osm bílých LED, světlo je příjemně nevtíravé.
Srdcem routeru je čtyřjádrový procesor, pracující na kmitočtu 1,5GHz a má k dispozici 512 MB RAM. kromě toho je přítomno i 256 MB flash paměti. Více se mi prozatím zjistit nepodařilo.
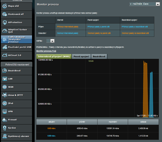
Nastavení routeru je jednoduché, jak už to tak u asusu bývá. Po připojení routeru postačí do prohlížeče zadat router.asus.com a dostanete se do rychlého průvodce, který vás provede základním nastavením. Kladně hodnotím, že jste nejdříve nuceni změnit heslo pro přístup do routeru, poté i heslo pro nastavení přístupu k WiFi. A po proběhnutí nastavení vás už uvítá klasická obrazovka (zde jsem router zatížil přenosem dat, aby bylo něco vidět v grafu): A nyní je to na vás. Přejete si nějakou funkci otestovat? Chcete s nějakou funkcí seznámit? Klidně se ptejte.

