Krátké neustálé sekání u her s DirectX 12 a velmi náročných her.

A vše kolem nich…
(tipy na hry zdarma, dojmy, novinky..prostě vše co vás napadne)

Moderátoři: beather, Mods_senior

Odpovědět
Hendricks
nováček
Příspěvky: 1
Registrován: 16 kvě 2024 19:12

Krátké neustálé sekání u her s DirectX 12 a velmi náročných her.

Příspěvek od Hendricks »

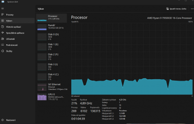
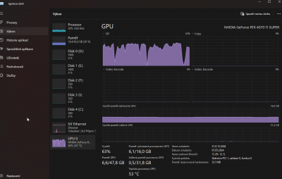
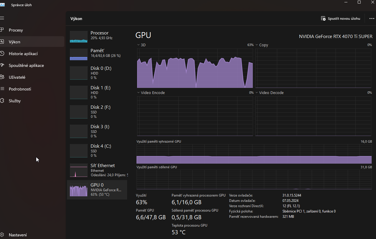
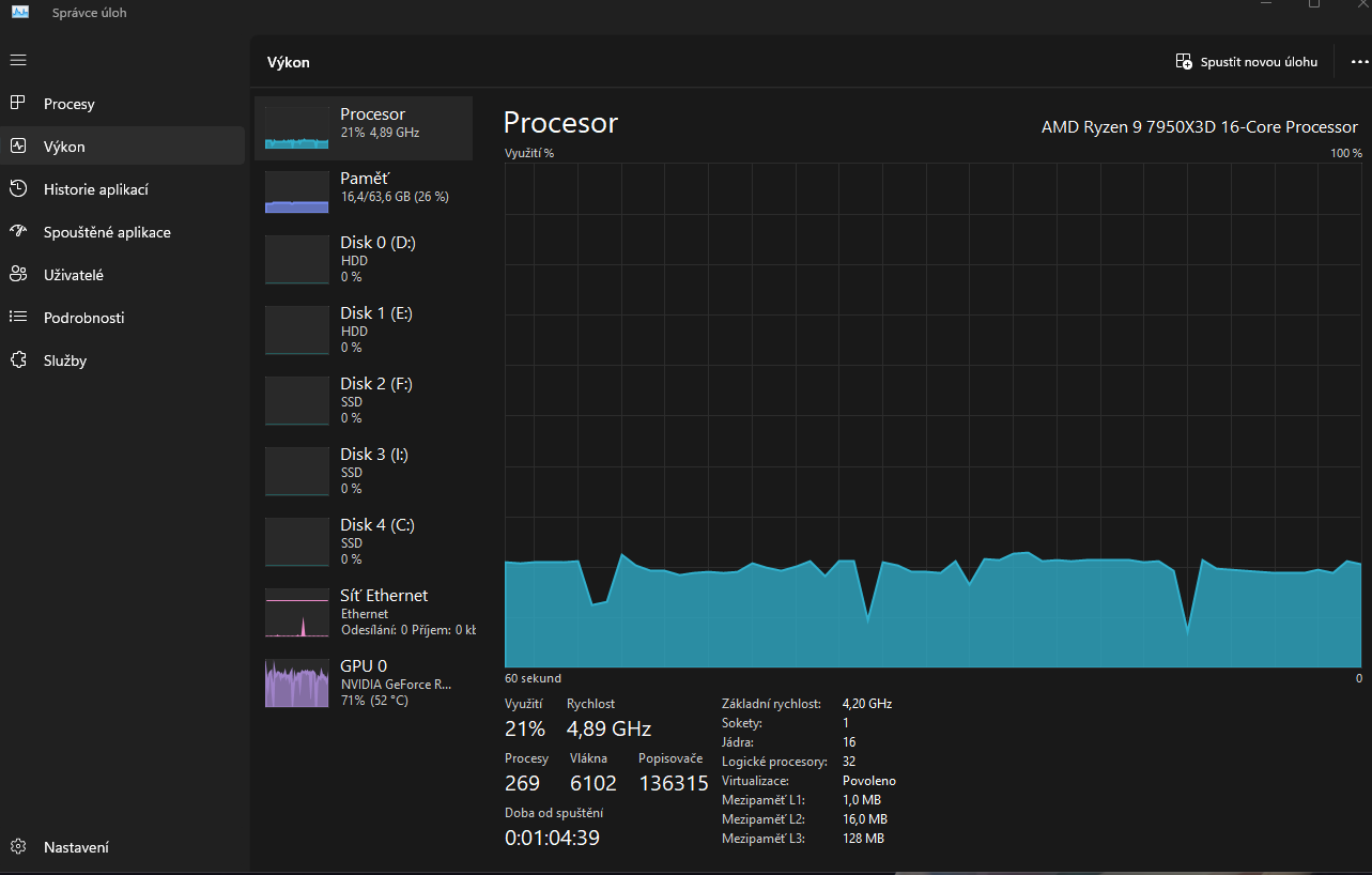
Dobrý den, potřeboval bych urgentě pomoct a už si vůbec nevim rady. Koukal jsem na jaký koliv návod ale nic nepomohlo. Přesněji řečeno: problém se prvně naskytl u hry: Tekken 8 pak Ghost of Tsushima pc a dalších her kde si zapnu DirectX 12. Když zapnu hru na nastavené HW specifikace grafiky dle hodnot podle kterých by můj pc měl hru vpohodě zvládnout bez problémů tak se po čase stane že asi po 20 minutách se začne hra sekat a to ve stylu jako že se začne sekat na 3 sekundy pak jede vpohodě a pak asi po 10 sekundách se začně zase sekat na 2-3 sekundy a zase jede vpohodě... a takhle to jede dokolečka než hru vypnu a musim počkat tak cca 30minut a pak jede zase hra vpohodě na 20 minut. Jak problém vypadá mužete vidět i na grafech od správce úloch jak procesor a grafika mají výchilky jakosi lapavého dechu. Mimo to v Gforce sledování počítače pro fps se zas ukazuje že hra jede vpohodě a při okamžiku sekání se vyjede do vysokých hodnot průměrná latence počítače. Pokud to půjde vše by mělo být v příloze. Drivery + windows update a Bios se snažim mít stále aktuální. Zkoušel jsem i pohrát si s nastavením grafiky ve hře ale na nic nemá vliv to že se to začne sekat tak či tak. Jinak muj pc je:AMD RYZEN 9 7950X3D, AORUS GF RTX 4070TiSUPER, G.SKILL 64gb, SEASONIC Platinum 850W, AORUS B650 PRO AX, 34" MSI MAG 341CQP OLED + 990 PRO m2 2x 1TB + 11fans.Děkuju za odpověď a vyřešení problému.
Fotka 1
Fotka 1
Fotka 2
Fotka 2
Fotka 3
Fotka 3
Fotka 4
Fotka 4
Odpovědět
  • Podobná témata
    Odpovědi
    Zobrazení
    Poslední příspěvek
  • Neustálé scrollování
    od krystofb » » v Vše ostatní (sw)
    0 Odpovědi
    5629 Zobrazení
    Poslední příspěvek od krystofb
  • sekání, trhání CS2...
    od Elbeckho » » v Hry
    1 Odpovědi
    6491 Zobrazení
    Poslední příspěvek od Mety
  • Sekání a přehřívání laptopu
    od PokiPoki5PP » » v Problémy s hardwarem
    2 Odpovědi
    6056 Zobrazení
    Poslední příspěvek od meda2016

Zpět na „Hry“